top of page

Ingeniería e implementación de la reforma de un Molino de Trigo con maquinaria BHÜLER
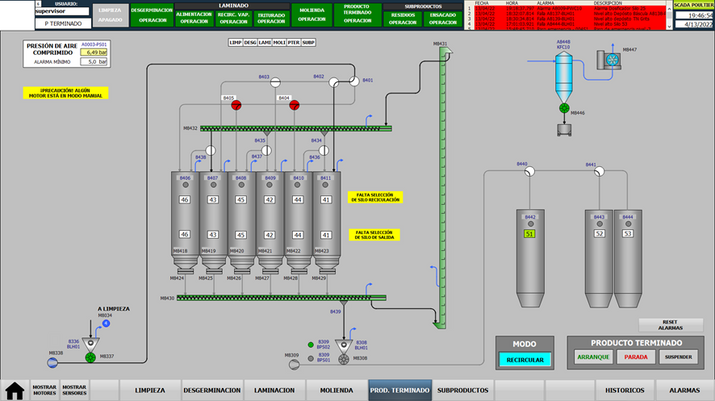
Implementación del sistema de control con PLC y Scada Siemens para 123 motores y 232 aparatos.
Ingeniería e implementación de la reforma del molino de Trigo con maquinaria BHÜLER. Construcción y armado de tablero de distribución, tableros de arrancadores para 123 motores para Limpieza, Desgerminación, Laminación, Molienda, Producto Terminado y Subproductos. Conexionado eléctrico de 232 aparatos.
Nueva arquitectura PROFINET para programar y comunicar un PLC Siemens con 510 entradas y 332 salidas y un sistema SCADA. Integración al sistema de control de 11 Dosificadores, 2 Humectadores y 2 Vaporizador BHÜLER en red PROFIBUS.
bottom of page

















